Hi, I’m Kevin Boller

Advisor, operator, investor, and sports fanatic. Deep financial and analytical background, working at the intersection of data, analytics, and AI for several years.

My focus is on building data and AI infrastructure, workflows, and products that grow revenue, generate operational efficiency, and drive enterprise-wide adoption.

Having executed across finance, product, and business intelligence, I understand what it takes to move from insight to action at scale.

Recent Projects

View all →
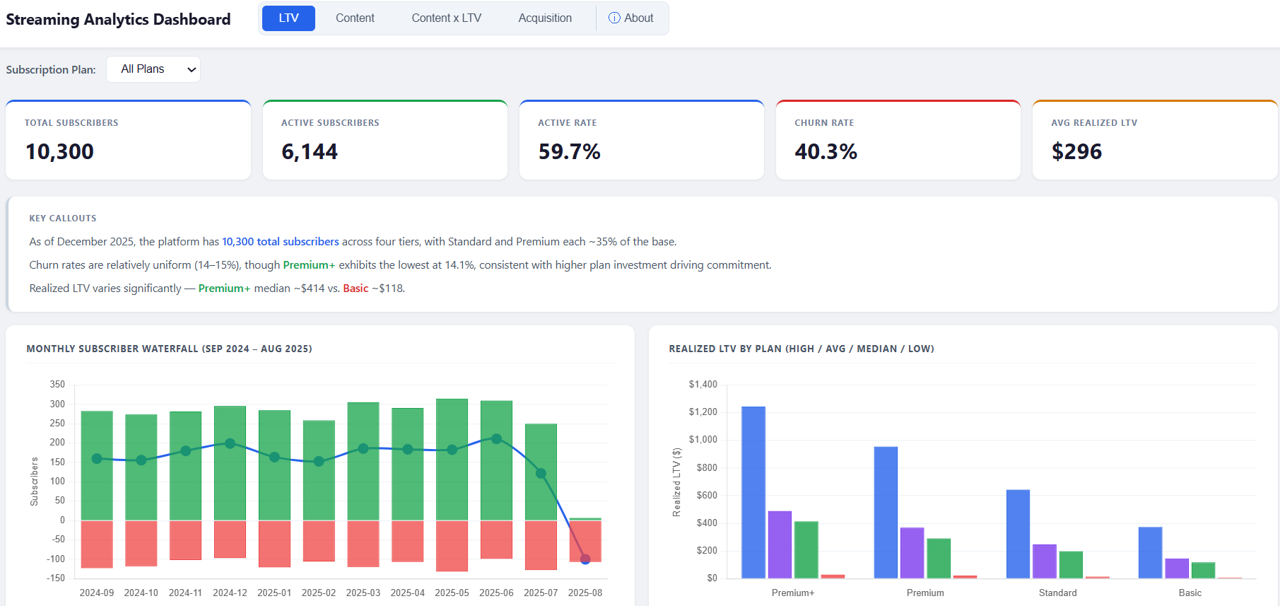
Streaming Analytics Dash → Sigma Data Model and Workbook

Ported a Claude Code-developed, synthetic Netflix streaming analytics HTML dashboard (4 tabs, ~10K subscribers, 105K watch sessions) to a production Sigma workbook, rebuilding the Python data pipeline from scratch in order to generate Sigma-compatible CSVs that were added to and power a Sigma data model.

Key technical work:

  • Rewrote sigma_export.py, expanding output from four CSVs to nine; added waterfall.csv, top_titles.csv, top_titles_by_plan.csv, device_summary.csv, and monthly_views.csv as pre-aggregated files for charts that could not be derived cleanly in Sigma from grain-level session data
  • Applied all notebook transformations at row level: device watch/completion multipliers, seasonality on watch duration, plan duration/completion multipliers; device session count overrides and monthly seasonality on counts/rates handled in pre-aggregated files
  • Added subscription_plan dimension to cohort_retention.csv and waterfall.csv so that the plan filter control on the LTV tab correctly targets all three data sources
  • Completed in Sigma: LTV tab (all 4 charts + KPIs with working plan filter) and Content tab (all 5 KPIs + 4 charts across 4 data sources)
Streaming Analytics Dashboard using Claude Code

I recently collapsed several days of work into roughly three hours, and the end result was better than what I would have produced the traditional data science way.

The project followed a familiar path: read files into a Jupyter notebook, work through EDA and data transformations to understand what I have and figure out how to best synthesize and present my findings. The key difference for this project is that I used Claude Code throughout.

Python syntax I used to search for on Stack Overflow, Claude handled directly. When I ran into issues with the synthetic dataset, I asked Claude to review it and tell me if it saw the same problems that I did. Once we agreed on fixes, Claude normalized the data and kept a running record of the adjustments. Last, what would have been an intractable challenge for my front-end skills took about 20 minutes of iteration to produce a finished dashboard.

I’ve been using AI daily for analysis for several years, but the past few weeks ramping on Claude Code and Claude in Excel have felt much different. The ability to move from concept to working product quickly and spend most of my time on insights rather than implementation is here.

Personal Website Overhaul

Migrated personal website from Jekyll to Hugo, replacing a stale Jekyll 3.6.3 + Minima stack (last updated ~2021, Ruby 2.3.1) with Hugo 0.160.1 + PaperMod theme, that is now deployed via GitHub Actions to GitHub Pages.

Key technical work:

  • Built a GitHub Actions CI/CD pipeline for automated deployment on push to main; subsequently upgraded all actions to Node.js 24-compatible versions ahead of GitHub’s June 2026 forced cutover
  • Implemented GLightbox for all post images. This auto-wires via JavaScript, no markup changes required per post, with “Photo by…” caption detection
  • Designed and built a Projects content type from scratch: custom list and single-page templates, expandable/collapsible cards using native HTML <details>/<summary> (no JS), thumbnail support with full-width banner and lightbox, and a reusable partial as a single source of truth across the home page and Projects page
  • Customized the home page with a Recent Projects section above the posts feed with both being driven by separate Hugo page queries
  • Front matter supports link, LinkedIn, and post fields per project for flexible attribution
  • Initial stand up of this website took an entire Saturday many years ago; working with Claude it was completely overhauled in ~1-2 hours
FloSports FAST Channel Launches on The Roku Channel

After launching FloRacing 24/7 and FloHockey 24/7 on Prime Video and Fubo in late 2025, FloSports announced that FloRacing 24/7 is now live on The Roku Channel — continuing to grow our off-platform presence and build on our successful launches on Amazon Prime Video, Fubo, and YouTube, along with the recent expansion of the FloSports Connected TV app to Samsung, VIZIO, and LG smart TVs.

As a historically walled garden DTC subscription service, an early meeting with a Roku distribution partner in 2022 was eye-opening in broadening my perspective to a new set of future possibilities. That light bulb moment was a meaningful step toward what we ultimately built.

“[This launch] marks a pivotal moment in our off-platform distribution expansion. Roku’s streaming footprint is unparalleled in North America, and we have the opportunity to introduce millions of new fans to the best live motorsports for free on their Roku TVs and devices.” — Dave Stelnik, VP of Business Development, FloSports

Roku is the leading connected TV platform in the United States, powering streaming on more than half of all internet-enabled households. Roku-powered devices accounted for over 21% of TV viewing in the U.S., with nearly 75% of that audience also following sports.

Agentic Demand Forecasting Data Product with Automated Workflows

Led a 0-to-1 subscription, advertising, and engagement demand forecasting data product.

When you’re streaming 50k+ events per year, you cannot possibly forecast demand without an automated, scalable data infrastructure and continually improving ML-based forecasting models. You also should be able to dynamically compare alternative portfolio scenarios, such as decisions to add a new rights contract, to optimize revenue and profitability.

In our second iteration after our initial Streamlit application, I led the development of a Sigma-based AI and data application that projects signups, subscribers, subscription and ad revenue, and engagement at the contract level across all of our sports verticals. The underlying Python forecasting engine uses a cohort-based retention framework, historical plan mix, and viewership and live minutes 1P data to allocate revenue across signup, engagement, inactive, and dormant components. Ad revenue layers in based on forecasted engagement and inventory monetization, producing contract-level base forecasts that can also be compared dynamically against alternative portfolio scenarios.

I also led an agentic signup forecasting workflow that directly integrates into and drives this foundation. When a deal request is submitted via Salesforce, an automated workflow triggers the forecast models, posts outputs to Slack for human-in-the-loop review, and writes the confirmed forecast back to Salesforce and Snowflake.

Rights fees and cost per viewer hour became significantly more efficient through improved programming mix and renewal decisions, as we exited or did not renew deals where marginal cost exceeded marginal revenue. As a result, profitability in the largest vertical improved approximately 1,500 basis points in 2023, with an additional 500 basis points in each of 2024 and 2025, while revenue and engagement grew at more than 25% CAGR over the same period.

Recent Posts

People watching sports at a bar

The Jagged Future of Live Sports — Part 1

One of my favorite generative AI/AGI writers is Professor Ethan Mollick, whose latest book is “Co-Intelligence: Living and Working with AI” and who is also the author of the substack One Useful Thing. As someone with early access to the latest frontier models from labs including Open AI and Anthropic, he’s one of my first reads when the latest models are released so that I can quickly be up to speed on the advancements and new capabilities. And while Professor Mollick finds AI remarkable and shares compelling use cases for the technology, he also talks about “the jagged frontier”. The jagged frontier is a concept that describes the uneven and unpredictable boundaries of AI capability. In essence, AI can perform complex, expert-level tasks, such as math and coding, with remarkable efficiency and efficacy, while failing at seemingly simpler tasks that lie outside the capability reach of the models. In his GPT-5.5 post, he mentions that “every few months a new model arrives…[and] the size of the leaps grows each new release cycle. The jagged frontier is still there. It is just much further out than it used to be”. ...

April 27, 2026 · 8 min · Kevin Boller

Economics of Home Ownership Deep Dive

Evaluating home purchase scenarios and associated investment opportunity costs. Photo by Breno Assis on Unsplash. Part 1 of Home Purchase Scenario Model Analyses. Introduction. For those who have previously considered or are considering the purchase of a home, then this post is meant for you to help customize your scenarios and vet your available options. I hope that you find the included financial model, available here, informative as you evaluate potential home purchase scenarios. This post and model should help you understand the full costs associated with home ownership and the inherent opportunity costs of not investing downpayment and ongoing maintenance costs in other assets, e.g., passive market ETFs. ...

August 10, 2020 · 20 min · Kevin Boller

Python for Finance: Robo Advisor Edition

Extending Stock Portfolio Analyses and Dash by Plotly to track Robo Advisor-like Portfolios. Photo by Aditya Vyas on Unsplash. Part 3 of Leveraging Python for Stock Portfolio Analyses. Introduction. This post is the third installment in my series on leveraging Python for finance, specifically stock portfolio analyses. In part 1, I reviewed a Jupyter notebook with all of the code needed to extract financial time series data from the Yahoo Finance API and create a rich dataframe for analyzing portfolio performance across individual tickers. The code also included a review of some key portfolio metrics with several visualizations created using the Plotly library. In part 2, I extended Part 1’s analyses and visualizations by providing the code needed to take the data sets generated and visualize them in a Dash by Plotly (Dash) web app. ...

April 6, 2019 · 16 min · Kevin Boller

Python for Finance: Dash by Plotly

Expanding Jupyter Notebook Stock Portfolio Analyses with Interactive Charting in Dash by Plotly. Part 2 of Leveraging Python for Stock Portfolio Analyses. In part 1 of this series I discussed how, since I’ve become more accustomed to using pandas, that I have signficantly increased my use of Python for financial analyses. During the part 1 post, we reviewed how to largely automate the tracking and benchmarking of a stock portfolio’s performance leveraging pandas and the Yahoo Finance API. At the end of that post you had generated a rich dataset, enabling calculations such as the relative percentage and dollar value returns for portfolio positions versus equally-sized S&P 500 positions during the same holding periods. You could also determine how much each position contributed to your overall portfolio return and, perhaps most importantly, if you would have been better off investing in an S&P 500 ETF or index fund. Finally, you used Plotly for visualizations, which made it much easier to understand which positions drove the most value, what their YTD momentum looked like relative to the S&P 500, and if any had traded down and you might want to consider divesting, aka hit a “Trailing Stop”. ...

July 13, 2018 · 14 min · Kevin Boller

Scaling Financial Insights with Python

My two most recent blog posts were about Scaling Analytical Insights with Python; part 1 can be found here and part 2 can be found here. It has been several months since I wrote those, largely due to the fact that I relocated my family to Seattle to join Amazon in November; I’ve spent most of the time on my primary project determining our global rollout plan and related business intelligence roadmap. ...

March 4, 2018 · 30 min · Kevin Boller