
Streaming Analytics Dashboard using Claude Code
April 23, 2026
Streaming Analytics Dashboard using Claude Code
April 23, 2026I recently collapsed several days of work into roughly three hours, and the end result was better than what I would have produced the traditional data science way.
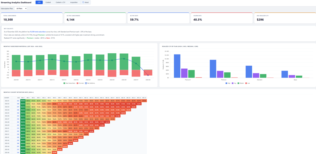
The project followed a familiar path: read files into a Jupyter notebook, work through EDA and data transformations to understand what I have and figure out how to best synthesize and present my findings. The key difference for this project is that I used Claude Code throughout.
Python syntax I used to search for on Stack Overflow, Claude handled directly. When I ran into issues with the synthetic dataset, I asked Claude to review it and tell me if it saw the same problems that I did. Once we agreed on fixes, Claude normalized the data and kept a running record of the adjustments. Last, what would have been an intractable challenge for my front-end skills took about 20 minutes of iteration to produce a finished dashboard.
I’ve been using AI daily for analysis for several years, but the past few weeks ramping on Claude Code and Claude in Excel have felt much different. The ability to move from concept to working product quickly and spend most of my time on insights rather than implementation is here.